雙極膜電滲析技術的研究進展
電滲析(ED),作為膜分離中發展較早的分離技術,是在電場作用下,以電勢差為驅動力,利用離子交換膜對料液進行分離和提純的一種高效、環保的分離過程。
1956年,V. J. Frilette發現在電滲析膜面上形成的鈣鎂垢是由膜面上的水解離造成的,從而首次提出利用雙極膜(BPM)促進膜中水解離現象的想法。
隨著膜分離技術和膜材料的發展,出現了由陰陽離子交換層和中間界面催化層復合而成的雙極膜材料。其與傳統電滲析結合構成的雙極膜電滲析(BMED)技術在近年來得到了迅速發展,成為了ED工業發展的新增長點。
BMED是由BPM、陰離子交換膜(AEM)、陽離子交換膜(CEM)等基本單元按照一定的排列方式組合而成的。在電場作用下,雙極膜中的H2O快速解離為H+和OH-,將鹽溶液轉化為酸和堿。
近年來,BMED多用于清潔生產、資源回收利用、污染零排放中,同時作為新興的綠色技術,BMED與其他化工技術正朝著集成化的方向發展。
本文從BMED的基本工作原理出發,回顧BMED技術的發展過程,并總結其近年來在酸堿生產、資源分離和污染控制等方面的研究和應用進展,最后根據目前雙極膜應用中存在的問題探討其研究的重點和未來發展的方向。
01 雙極膜電滲析
1.1 BMED的工作原理
BMED運行時,在電場作用下離子進行定向遷移,當雙極膜中的離子都遷向主體溶液時,中間層的水會解離產生H+和OH-對電流進行負載。
然而雙極膜中發生的水解離現象不同于通常的水解離,研究者們對其解離的過程機理開展了大量的理論研究,但限于過程的復雜性,目前還沒有達成統一的結論。根據水在雙極膜中間層解離過程的不同,主要提出3種解釋水解離機制的物理模型,見圖 1。

SWE模型認為,在電場作用下,雙極膜中間層(陰陽離子尖銳結合區)會因離子遷移而出現薄的無離子區域,認為水解離發生于此。H2O的解離跟弱電解質在高壓條件下的解離過程相同,H+和OH-的產生速率為H2O的解離速率,解離常數與電壓成正相關;
在SWE模型的基礎上,為了解膜上荷電基團對水解離的影響,進一步提出化學反應模型(CHR),該模型認為由膜基質中的羧酸基、叔胺基和膜內的金屬離子等影響水解離速率的現象可知,膜上固定基團通過質子化反應進行水解離產生H+和OH-,且解離更易發生在AEM側;
為解釋雙極膜中間層較大的能量消耗,提出中和層模型(NL),結果發現,雙極膜的AEM、CEM界面處存在中和層區域,水解離發生在電荷區和電荷與中和層區域的界面處。
以上提出的水解離物理模型具有一定的假設和適應范圍,存在局限性。SWE模型僅適應電壓為107~108 V/m的體系,且假設了雙極膜中間層是尖銳結合而成的結構;CHR模型考慮了雙極膜的實際結構和膜上荷電基團會使水發生解離,但無法解釋與SWE模型計算出的數值間較大的差距;NL模型只能用于明顯存在中和層的體系。
因此下一步要加深對雙極膜水解離理論的研究,完善水解離理論工作曲線,建立有實際應用價值的物理模型。對水解離機制的探索,有助于改善雙極膜的制備工藝,優化雙極膜性能。
1.2 BMED的發展歷程
隨著水解離機制理論研究的深入,雙極膜的制備工藝也從簡單到復雜,性能從差到優異。
1950年,W. Juda用離子交換樹脂粉、高分子材料制備出離子交換膜,作為膜的正式發展開端。
從1956年V. J. Frilette提出雙極膜概念到20世紀80年代,雙極膜的制備采用將陰陽離子交換膜壓制到一起的壓制法,操作簡便,但解離電壓過高,無法用于商業化使用。
從20世紀80~90年代,通過在陰/陽離子交換膜上澆鑄陽/陰離子層制備單片型雙極膜,電流效率得到提高,雙極膜逐漸被使用,并向商業化方向發展。
從20世紀90年代開始,雙極膜結構發生了較大改變,帶有中間催化層的“三明治”結構出現,使解離電壓大幅度降低,雙極膜性能得到快速的提升。
特別是近些年,研究者們致力于制備催化性能和親水性能優異的雙極膜中間層使界面區域電阻最小化。
BPM與AEM、CEM組成的BMED的裝置構型從簡單的二隔室發展為三隔室,由B-C-B或者B-A-B組合成的二隔室和由B-A-C-B構成的三隔室BMED。見圖 2。

二隔室設備體積小、能耗低;三隔室膜堆多、能耗高,但其CEM、AEM不與酸堿液直接接觸,制備的酸堿純度更高,電流效率更高,膜的使用壽命更長。
如今BMED的裝置構型以使用三隔室為主,但在應用生產時需要綜合考慮工藝的需求和經濟效益,選擇最合適的裝置構型。
02 BMED的應用進展
2.1 酸堿生產
BMED分離技術逐步取代傳統的沉淀制備工藝,使酸堿生產的工業化發展迅速。產物收率高,且無廢液廢渣對環境造成污染。
在酸堿生產過程中,選擇最適于BMED運行的裝置構型也成為提高經濟效益的關鍵一步。
在研究無機酸堿生產時,Kaixuan Yan等利用三隔室構型BMED從NaH2PO2中回收H3PO2,考察電流密度、初始堿室的濃度等因素對H3PO2收率的影響,結果表明,當電流密度為18 A/cm2,產生的H3PO2濃度達到1.03 mol/L,NaH2PO2的轉化率達66.4%,且三隔室生產的H3PO2純度較高,能耗較低,無二次污染。
Ya Li等在模擬氯化銨生產無機酸和堿時,發現與三隔室BMED相比,兩隔室的HCl濃度增長的速率更高,能耗更低。
在探討有機酸堿生產中,侯震東等選用三隔室BMED生產高純度四甲基氫氧化銨(TMAH),當原料液濃度為1.5 mol/L,電流密度為140 A/m2時,TMAH收率為96.8%。
Xiaohe Liu等通過二隔室BMED生產水楊酸,經過2種構型的運行比較發現,二隔室是經濟效益最高的構型。該結構運行過程中,電流效率最高達99.6%,能耗最低為2.1 kW·h/kg。
綜上所述,二隔室更多適于弱酸堿的生產,而三隔室構型則更多適于處理高鹽廢液和其他化工生產過程。
除了通過選擇裝置構型提升經濟效益外,酸堿清潔生產時對實驗中操作條件的調控,如電流密度、原料液濃度、酸堿室的初始濃度、各室的體積流量比等均會對BMED工藝中的電流效率、收率、能耗等產生影響,且影響因素的權重有所不同。
在實驗中設計正交試驗或響應曲面試驗進行探究,能夠確定主要影響因素并尋找各因素間的最佳組合以提高生產效率。
2.2 水處理過程中的污染控制
隨著國務院下發“水十條”的逐步落實,工廠的廢液實現零污染排放受到社會的廣泛關注,如燃煤電廠、化肥廠等電力、化工產業均會產生大量含鹽廢水,嚴重制約了廢水零排放的進程。
與處理較純凈的體系相比,在處理對環境造成污染的體系時,差異是要將污染物經過BMED的運行更多地轉化為可使用資源,實現污染控制。
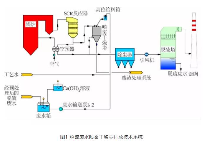
Min Xia等利用BMED處理電廠脫硫廢水以保證廢液零排放,同時得到濃度1.0 mol/L以上的酸堿溶液,得到的堿可用于脫硫廢液的預處理,代替石灰石作為脫硫劑使用,在綠色排放的同時提升了經濟效益。
化肥廠產生的大量NH4Cl廢液,直接排放會導致水體營養化。用BMED處理NH4Cl廢液得到HCl和氨水,返回用于化肥生產工藝,實現資源循環利用。
Beiyan Chen等處理分子篩生產中排放的大量含鈉廢液,利用BPM中水解離特性,對分子篩中的鈉進行去除并回收NaOH。與傳統的銨離子交換法相比,BMED工藝簡單、實現清潔生產,是一種新型的分子篩除鈉方法。
農藥廠為了實現更好的水資源管理,急切需要對草甘膦等廢水進行再生利用。Wenyuan Ye等采用BMED技術對草甘膦進行回收,結果表明,其回收率可達98.2%,得到的NaOH同時作為CO2的吸收劑,用于緩解溫室效應。
城市化的日漸發展,垃圾場滲透液的累積也需要進行處理,引入BMED技術處理滲透液并生產酸堿,可提供給對酸堿品質要求不高的工廠使用,是一項對環境友好的分離技術。
相比其他分離方法,BMED在處理工廠排放的廢液時,可以將固體鹽更好地資源化利用,降低廠內酸堿需求的成本。但處理過程中發現膜電阻增加、膜通量下降,發生的膜污染現象使能耗增加、電流效率降低。所以未來如何控制膜污染問題是BMED用于污染控制領域所要解決的首要問題。
2.3 新型分離過程
將BMED與其他化工技術結合可以形成新型分離過程,利用BMED具有的獨特優勢,可以為其他領域中待解決的問題提供新的契機。
BMED與微生物燃料電池工藝進行結合,BMED維持了細菌生存的pH環境,生產的堿用于優化沼氣成分(CO、H2S),同時現場產堿減少了運輸堿的費用。
燃料電池與BMED技術的結合,為能源的發展拓展了新方向。在生物制氫方面,Jing Tang等提出一種集成發酵制氫和產物分離為一體的生物制氫系統,見圖 3。

該系統將厭氧生物反應器與BMED、濃縮罐進行組合,在厭氧生物反應器中對微生物進行乙醇型發酵,BMED處理發酵液中的醋酸鹽以制備醋酸,同時及時對其分離,可以提高系統的產氫能力。
BMED的加入促進了發酵制氫的產品分離,也提高了廢液中葡萄糖的回收利用率,二者的耦合為實現高效產氫提供了一種新思路。CO2捕捉技術與BMED耦合處理高鹽含苯胺的廢液,實現在脫鹽的同時回收CO2,苯胺的去除率達到98.68%,成功實現綠色排放且貯存溫室氣體CO2。
此外,Binglun Chen等提出用雙極膜選擇性透析法(BMSED)處理反滲透濃縮鹵水,選擇性透析(SED)和BMED過程結合處理鹵水,得到高純度的酸堿并實現環保排放。
S. S. Melnikov等將BMED與電滲析濃縮器結合從Na2SO4中生產高濃度的H2SO4,用兩級方案進行回收,提高電流效率,降低濃H2SO4中雜質鹽離子濃度。
Jiuyang Lin等將超濾法與BMED工藝結合,從高鹽紡織廢水中提取染料,實現了酸堿的生產和純水的再生。
03 BMED在工藝應用上的挑戰
現在BMED發展過程中所面臨的挑戰主要有以下兩點:(1)膜污染;(2)離子泄漏。
針對目前存在的問題,本研究將分別進行探討并提出解決方法。
在BMED的應用發展中,如果不對膜污染問題進行調控,則會成為BMED工業化過程中的瓶頸。膜污染的存在使BMED設備加速老化,膜電阻增加且導致能耗升高,經濟效益降低。
目前的污染類型可分為三類:無機污染、有機污染、生物污染。無機污染由Ca2+、Mg2+或者高價態金屬離子因極化作用導致過飽和析出形成。
有機污染由有機物與膜官能團間的親和作用、電荷間的靜電作用、有機物間的幾何作用形成沉積物造成。另外隨著生物技術與膜分離過程的耦合,細菌和微生物的生長使膜上的生物污染日益嚴重。
通過對膜污染影響因素進行調控以減輕膜污染程度:
(1)對污染物進行改性,J. S. Park等在原料液中加入不同電性的聚合物,使其與污染物結合,通過對Zeta電位值的控制減輕污染;
(2)對膜表面進行改性,通過添加修飾成分(如納米顆粒)改變膜的親水性能、荷電性和粗糙度;
(3)提前對原料液進行預處理,通過氧化還原、沉淀反應等化學法減少離子濃度,也可通過前期的混凝、過濾等物理法處理;
(4)改變BMED運行中的操作條件,Y. W. Berkessa等對進料液pH、原料液濃度、進料速度等因素進行探究,以緩解離子膜的污染。
BMED運行時會發生離子泄漏現象,鹽離子與H2O結合成水合離子的形式,隨著水的流動遷移到酸堿室。酸室的H+會泄漏到鹽室,鹽室中的H+也會繼續遷移泄漏到堿室,同樣OH-也發生類似的遷移過程。
實驗過程中發現H+通過AEM更加容易,焦陽等了解到H+的泄漏問題與膜電阻有關。在BMED運行過程中,如果離子泄漏問題不及時采取措施控制,將會降低產出酸堿的純度,影響產品質量。
目前采取以下3種方法減輕離子泄漏程度:
(1)使用性能優異的阻酸膜,阻擋H+的遷移;
(2)通過控制膜堆電壓、電流密度、鹽室溶液的pH,或者在制備雙極膜時適當增加雙極膜厚度改變膜電阻;
(3)在三隔室構型中加入陰離子交換膜,降低H+與其他陽離子的競爭遷移,減輕離子泄漏的程度。
04 總結與展望
BMED工藝因其具有可實現清潔生產、零污染排放、提升經濟效益等優點,近年來在酸堿生產、環境保護等領域受到越來越多的關注。特別是BMED與其他技術的集成化,將會成為之后應用發展的趨勢。但BMED存在一些制約其發展的問題:雙極膜制備成本較高,在運行過程中存在膜污染、離子泄漏等問題。
下一步探究的重點:尋找新型膜材料、改善膜制備工藝、對工藝過程中的操作條件進行調控。以降低雙極膜成本、減輕膜污染和離子泄漏等問題為目標,進一步加快雙極膜工業化進程。
以上是小編收集整理的雙極膜電滲析技術的研究進展部分內容來自網絡,如有侵權請聯系刪除:153045535@qq.com;
本文地址:http://www.lxstny.com/shuichuli/814.html










